不忘初心·感恩同行 | 乐维2025年度全景回顾暨2026年度战略展望
1311乐维2025年度全景回顾暨2026年度战略展望
View details热门搜索 企业动态 新闻中心 成功案例 社区 Prometheus交流区
在教育信息化深度推进的当下,高校信息化应用已全面渗透教学、办公、校园生活等各个场景,成为提升办学质量、优化管理效率的核心支撑。随之而来的是IT基础设施规模的持续扩容,软硬件设备种类不断丰富,运维管理的复杂度与难度同步激增。

乐维深耕运维领域多年,精准洞察高校运维痛点,推出高校综合运维解决方案,针对性破解客户痛点,为某“双一流”高校带来全方位运维价值提升,实现运维工作的集中化、可视化、数据化升级,筑牢高校信息化建设运维底座。
PART 01 项目背景
01客户简介
本次案例客户为教育部直属重点大学,是国家“211工程”重点建设高校、国家“双一流”建设高校,深耕教育教学与科研创新领域,对信息化建设的规范性、稳定性和高效性有着极高要求。
02痛点分析
该高校IT基础设施规模庞大,各类软硬件设备总量超23000台/套,硬件资源涵盖交换机、OLT、ONU、AC、AP、教室音视频设备(摄像头、录像机等)、存储设备、机房动环设备等,软件资源包含虚拟化平台、操作系统、数据库、中间件等,且设备分布广泛,跨多校区、多楼宇部署,给运维工作带来巨大挑战。随着信息化规模的快速扩张,原有运维体系逐渐难以适配发展需求,一系列核心痛点日益凸显,严重制约信息化服务质量提升:
PART 02 乐维方案
针对该高校的核心运维痛点与实际需求,乐维精准发力,推出定制化适配高校场景的综合运维解决方案。方案以“人-流程-设备融合贯通”为核心设计理念,以故障快速定位、高效解决为核心目标,兼顾运维效率提升与管理精细化,逐步向AI智能分析、自动化故障排除方向迭代。方案摒弃复杂的定制化开发,依托乐维成熟的标准化产品快速适配学校需求,通过打造四大统一核心能力,全面优化运维全流程,每一项能力均对应解决具体痛点、实现明确价值。
01统一工作入口,实现运维一站式管理
方案打造统一的运维门户,将原本分散的告警信息、资产信息、工单处理流程进行集中整合与统一展示,实现运维工作“一站式管理”。通过该入口,运维人员可在同一界面完成告警查看与确认、资产信息查询、工单受理与流转等全部核心操作,彻底避免频繁切换系统带来的效率损耗。



系统通过告警与资产的自动关联,可快速定位故障对象,并结合标准化工单流程实现问题的闭环处理,破解了以往告警无法快速关联资产、问题处理过程不可追溯、工单与实际设备脱节等痛点,为后续提升运维效率、规范运维流程奠定基础。同时,统一的工作入口为运维管理提供清晰的全局视角,管理人员可实时掌握告警态势、资产运行状态及工单处理进度,为运维决策提供可靠支撑。
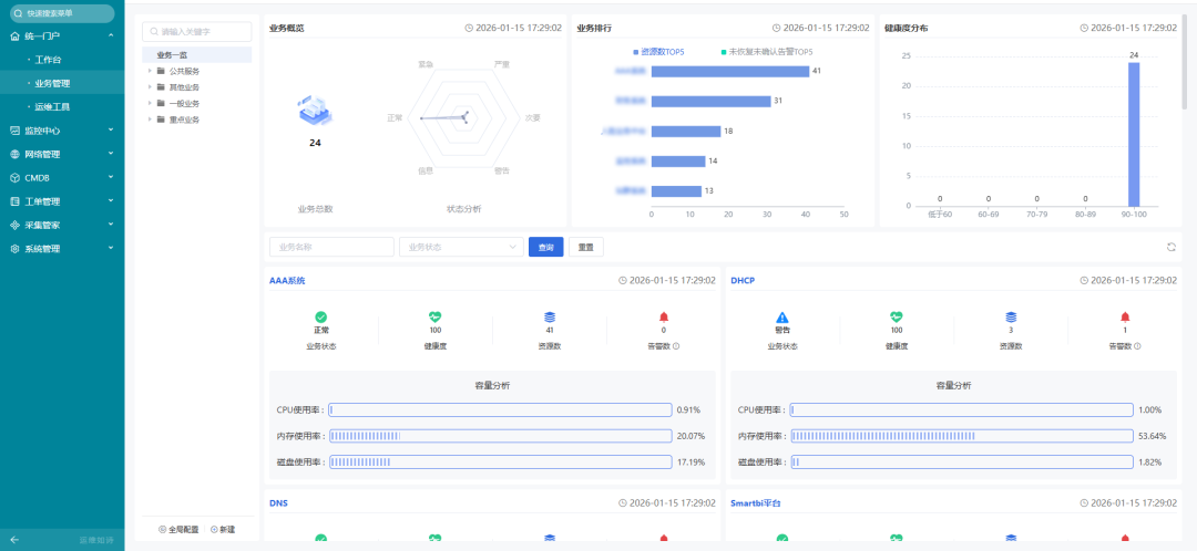
02从设备到业务,统一业务保障体系
方案搭建统一的业务展示界面,可直观呈现各业务系统的健康状态,包括业务可用性、告警影响程度及运行风险等级,帮助运维人员快速识别对教学、管理工作影响较大的关键业务异常。同时,系统对业务所消耗的计算、存储、网络等底层资源进行统一汇总与展示,实现业务系统与底层资源的清晰映射,彻底解决传统运维“只见设备、不见业务”的行业痛点。

该能力可帮助运维工作从“设备视角”转向“业务视角”,优先保障核心教学、管理业务稳定运行,减少业务故障对师生的影响,直接提升信息化服务保障能力。
03统一可视化展示,实现全校态势精准感知
方案通过统一的可视化展示模块,对学校整体信息化运行态势进行集中呈现,构建覆盖全校网络、用户接入及区域分布的综合视图。系统以可视化方式整合各类核心运维数据,将复杂的网络运行信息、设备状态数据转化为直观、易懂的图形化展示,全面提升学校IT运维的态势感知能力。

方案支持按校区、楼宇、区域等多维度进行可视化呈现,实现从“全校总览”到“区域细节”的逐级下钻分析,管理人员可一屏掌握全校IT基础设施运行态势,运维人员可快速定位问题区域,有效解决设备分布广、管理难度大、故障定位慢的痛点,提升网络运维的整体效率与应急处置能力。
04统一报表集中呈现,管理决策科学有据
方案具备统一的报表展示能力,对学校运维相关的关键数据进行集中统计与深度分析,形成标准化、可复用的运维管理报表。系统围绕网络运行、资源利用等核心维度,自动生成流量报表、低负载主机报表等核心报表,为运维管理与资源优化提供科学的数据依据。

在网络流量方面,通过对链路、设备及业务流量的长期采集与分析,直观反映网络使用趋势,为带宽规划、网络优化提供支撑;在资源利用方面,精准识别闲置或低负载设备,为资源整合、成本节约提供依据。报表支持多维度统计对比与导出,满足多场景需求,推动运维管理由经验驱动向数据驱动转型,解决运维决策无数据支撑、资源调配不合理的问题。PART 03客户收益
乐维综合运维解决方案精准破解高校运维痛点,落地后彻底打破原有分散、碎片化的运维格局,实现学校IT运维管理的全方位、深层次升级:
1.实现运维管理从分散到集中的转型,有效破解告警、资产、工单脱节的核心痛点,显著提升故障响应速度与处理质量;一站式运维模式减少系统切换、人工排查等重复性工作,大幅缩短问题解决周期,并实现运维流程标准化、可追溯。
2.建立业务与资源的深度关联体系,让运维工作精准对接学校教学、管理核心需求,推动运维模式从“被动修障”向“主动保障”转变,有效降低核心业务故障发生率,实现IT基础设施故障早发现、快定位、速解决。
3.打造全校一体化态势感知能力,实现多校区、多区域IT基础设施运行状态的实时监控与逐级下钻分析,问题定位效率提升50%以上,显著增强学校网络运维的整体保障能力与应急处置能力;通过全流程精细化管控,结合标准化运维流程,让运维工作有章可循、有迹可查,提升运维管理的规范化、专业化水平。
4.推动运维管理由经验驱动向数据驱动转型,完善的运维数据统计与分析体系,为学校带宽规划、网络优化、资源整合提供科学依据,让运维决策更具针对性与合理性;同时,精准识别闲置资源、优化配置,减少硬件浪费,降低信息化运营成本。
乐维社区已经开放Lerwee运维智能体免费版,欢迎下载使用

传统运维软件真的太劝退了!入门得花1-2周死磕教程,平时不常用,真要查数据、找功能,就得在N个页面里翻来翻去,找到设备还得切换无数选项卡看不同维度信息...
View details
HelloPlease log in